Smart Water Level Monitoring: IoT Solution for Reliable Water Supply in Poultry Farms
Swamy Feeds Pvt Ltd
UN SDG 12 - Responsible Consumption and Production
Soolagiri - TN
Pain Points
Manual errors and water shortages led to bird mortality and poor farm management.
Water Shortage Impact
Irregular tank refilling caused drinking water scarcity, leading to high bird mortality.
Manual Monitoring Errors
Farm staff relied on visual checks, resulting in missed refills and wastage.
Multiple Tank Mismanagement
Difficulty tracking OHT, UGT, medicine, and shed tanks created water imbalance.
Our Offerings
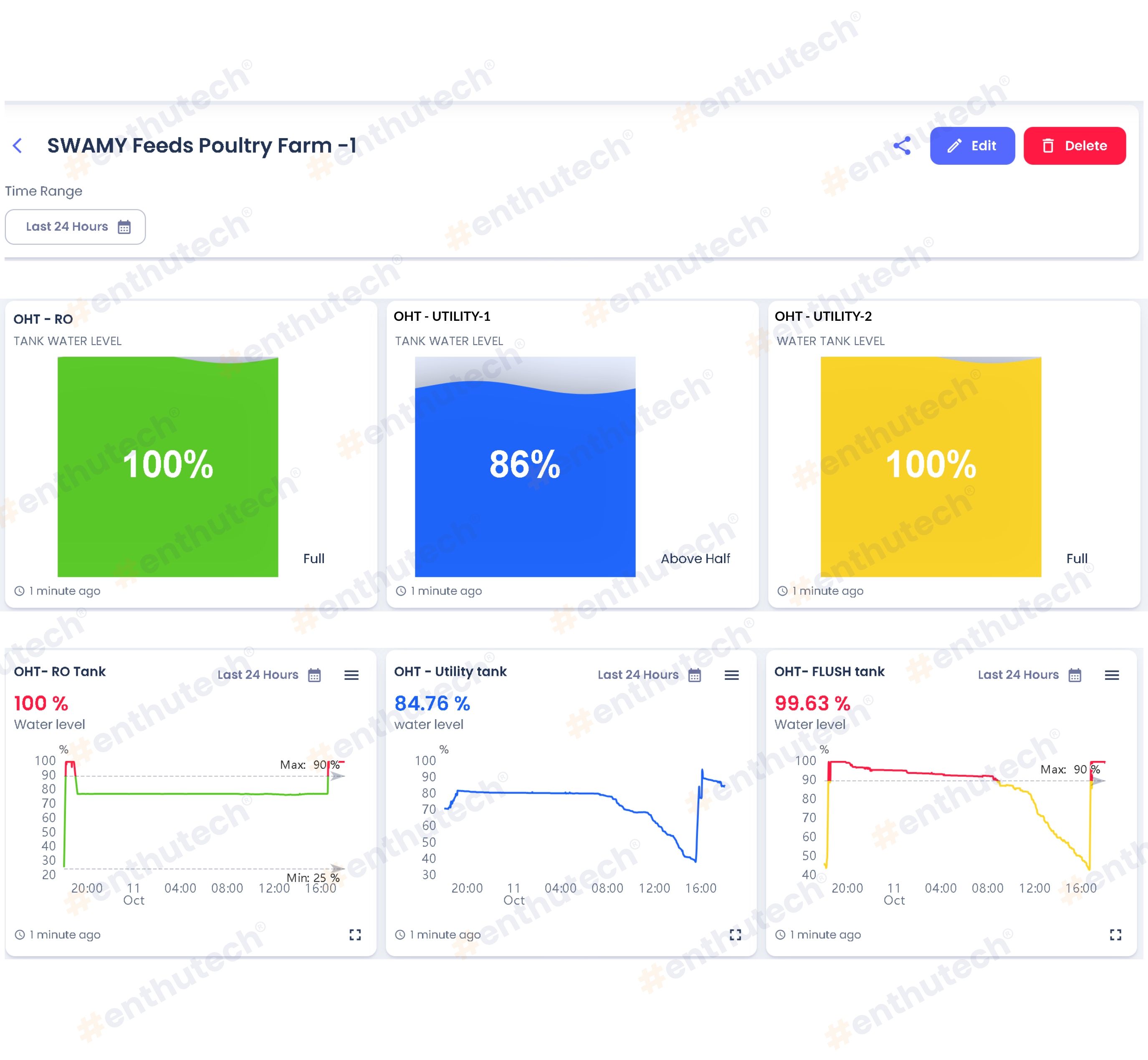
IoT-based water level monitoring for complete automation and real-time visibility.
Real-Time Level Tracking
Continuous monitoring of all water tanks to maintain optimal levels for birds.
Multi-Tank Integration
System monitors OHT, UGT, medicine, and pipe tanks in one unified dashboard.
Alerts & Notifications
Instant mobile alerts notify low or overflow levels for quick corrective action.
Cloud Dashboard Access
Farm owners view live water levels and usage insights anytime, anywhere.

Outcomes
Reduced Bird Mortality
Continuous water supply ensured bird hydration and reduced stress-related losses.
Optimized Water Usage
Automated tracking prevented overflow and minimized resource wastage.
Error-Free Monitoring
Automation eliminated manual dependency and ensured reliable data.
Improved Operational Efficiency
Farm staff focused on core operations instead of manual water checks.
Smart water monitoring helped us prevent shortages and improved bird survival rates.
Get in Touch
© 2025, Enthu Technology Solutions India Pvt. Ltd. All Rights Reserved.






